2022-03-29

【案例分享】某大型水泥集团旗下一水泥厂斜拉链电机轴承润滑不良诊断案例

微信扫一扫分享文章


斜拉链又叫槽式输送机,是一种用沿轨道运行的料斗来水平或倾斜输送物料的设备,水泥生产中常使用,主要用于输送各种松散物料,如水泥熟料、锅炉灰渣、焦炭、矿渣、碎石等。今天因大师给大家带来的是某大型水泥集团旗下一水泥厂斜拉链电机轴承润滑不良诊断案例,希望对大家有所帮助。


因联科技与该水泥厂于2020年8月开始进行合作,在工厂安装设备健康智能运维iPHM系统,对工厂关键生产设备进行在线监测、智能预警与智能诊断,帮助设备管理者随时掌握设备运行状态,避免由突发性故障引发的非计划停机,保障工厂安全生产。


01 设备告警

2022年3月10日,因联科技诊断工程师张工收到微信小程序告警信息,提示该水泥厂3线斜拉链运行数据出现异常,电机驱动端振动值上升,加速度峰值最大值达到123mm/²,包络值峰值最大值达到216mm/²,并触发增幅报警,达到二级告警。


图1 微信小程序告警通知

02 故障诊断

由于斜拉链属于水泥厂的关键设备,且该设备几乎一直处于运行状态,现在虽然只是二级报警,但还是要重视。张工随即进入设备健康智能运维iPHM系统,查看3线斜拉链详细运行数据。


以下是详细分析呈现。


该水泥厂3线斜拉链基础信息:电机额定转速:1500r/min


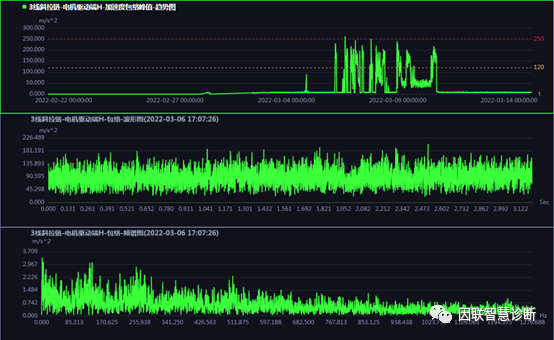
从图2机组振动趋势图可以看出,3月2号开机仅仅四天后,该斜拉链电机驱动端加速度峰值和包络峰值于6日开始振动幅值变大,且触发二级报警。



图2 机组振动趋势图

图3电机驱动端加速度谱显示,在高频区域5000Hz左右存在“稻草堆”,且存在138.28Hz左右的间隔;图4包络谱中无明显异常频率成分。张工分析认为电机驱动端轴承存在润滑不良情况。


图3 电机驱动端加速度频谱图
图4 电机驱动端H包络频谱图

03 拆机验证

于是张工立即联系现场人员说明情况。现场人员反馈说该斜拉链在2月份停机大修期间电机刚加过润滑脂,润滑不良的可能性很小。经过双方慎重沟通,现场人员决定再安排一次补油,于是10日下午16点左右工作人员进行了补油。随后重新开机,该斜拉链电机驱动端振动幅值下降到正常水平。


图5 补油前后电机驱动端振动趋势图


因数据驱动  创万物智联

工业设备故障预测及健康管理解决方案提供商

立即咨询